生產礦泉水的工藝解決方案

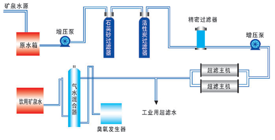
礦泉水設備-超濾工藝流程
礦泉水工藝解決方案
在膜法分離技術中膜的微孔徑在20x10-10m-1000x10-10m之間的過濾膜稱之為超濾膜,即0.002-0.1μm之間,而一般膠體體積均≥0.1μm,乳膠≥0.5μm,大腸菌、葡萄球菌等細菌體積≥0.2μm,懸浮物、微粒子等體積≥5μm,因此超濾膜可以過濾出溶液中的細菌、膠體、懸浮物、蛋白質等大分子物質。
超濾礦泉水設備特點
1.這種設備不但具有較好的耐酸堿性和耐電解性,同時具有非常穩定的化學性質,從而使得它的適用范圍相對較廣,可以應用于礦泉水廠等各個行業領域。
2.這種水處理設備的自動化程度相對較高,無需專人值守,勞動強度大大降低,同時系統的操作管理簡單方便,能夠滿足自動化生產需求。
3.這種設備除雜率非常高。
4.采用了超濾技術的礦泉水生產設備,化學藥劑的使用量大大降低,甚至可以完全不使用,這樣則有效避免了二次污染的出現。
5.采用的超濾膜,其過濾精度非常高,因而其產水水質非常好。
礦泉水設備——超濾工藝流程
原水箱-原水泵-石英砂過濾器-活性炭過濾器-保安過濾器-增壓泵-超濾系統-水箱-灌裝設備
礦泉水設備所用超濾工藝與純凈水工藝的不同之處是沒有阻垢劑加藥系統,保留了水中的一些硬度的離子成分。另外純凈水工藝用的是反滲透的膜系統,而礦泉水工藝用的是超濾膜系統。


